Indústria

« voltar

Nestlé - Fábrica das Farinhas

No enquadramento da MAJO na área da industria alimentar estivemos envolvidos para a Nestlé Portugal na Fábrica de Avanca, no desenvolvimento do projecto, dos quadros eléctricos, dos sistemas de automação, da instalação de campo, da supervisão SCADA e da colocação ao serviço da obra intitulada "Remodelação da instalação das Farinhas".
Nesta empreitada de grande dimensão e grande exigência em que a unidade fabril é constituída por 3 edifícios num total de 15 pisos, encontramos diversas áreas de fabricação com especificidades completamente diferentes umas das outras tal como por exemplo áreas sem classificação ou áreas com classificação ATEX21 e 22.
Para a construção dos quadros eléctricos MCC`s foi utilizada uma forma de construção modular, ou seja temos módulos com funções especificas tais como módulos de entrada, módulos de arranques directos, módulos de variadores de frequência/soft-starters e módulos de PLC. Realçamos o facto de que todos os variadores de frequência utilizados, da gama PF70 da Rockwell Automation, possuem um módulo de comunicação em DeviceNet para comunicação com o PLC.
No que diz respeito á instalação de campo optamos pela utilização de caixas de campo em aço inox, onde se concentram os sinais e a respectiva instrumentação. Nestas caixas de campo foram utilizados módulos de I/O da gama Flex da Rockwell Automation com portas de comunicação Ethernet TCP/IP.
Para o sistema de automação da instalação foram utilizados os autómatos da família Logix  da Rockwell Automation,nos quais estão contempladas rede de comunicação Ethernet para o HMI, rede de comunicação Ethernet para o I/O e rede de comunicação Devicenet para os MCC`s.
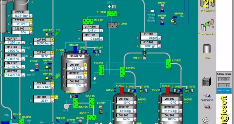
O sistema de supervisão SCADA foi desenvolvido utilizando a plataforma RS View da Rockwell Automation, na versão de licença de Servidor e tantas licenças de Cliente quantas necessárias em função dos postos de comando da instalação.

Galeria de Imagens

 
 
C. Prod. Agregados
Transporte
  • Sem informações
© 2011 - Majo - Todos os direitos reservados